Top 13 Free & Open-Source DLT Tools for Automotive Diagnostics and Vehicle Data Tracking
Dive into the world of automotive software diagnostics with tools like DLTuc, Elos, AKM, and ADLT. Learn how to analyze CAN logs, reverse engineer vehicle networks, and track maintenance with open-source solutions built for developers, tuners, and embedded systems engineers.
Table of Content
What Exactly Are Car DLT Logs?
DLT stands for Diagnostic Log and Trace, a logging mechanism widely used in the automotive industry, especially within systems built using the AUTOSAR (AUTomotive Open System ARchitecture) standard.
In simple terms, car DLT logs are structured messages generated by Electronic Control Units (ECUs) inside modern vehicles. These messages help engineers understand what’s happening inside complex vehicle software systems, from engine control to infotainment and ADAS modules.
They include:
- Timestamps
- Log severity levels (info, warning, error)
- Application and context IDs
- Human-readable or encoded message content
Why Should You Care About DLT Logs in Cars?
If you're involved in automotive software development, embedded systems debugging, or even advanced vehicle diagnostics, DLT logs are your best friend.
Here's why:
- They provide real-time visibility into ECU operations.
- They follow a standardized format, making them easier to parse and analyze across different tools and platforms.
- They support deep filtering and tracing, so you can zero in on exactly what went wrong during a system failure or anomaly.
Tools like DLT Viewer, ADLT, and Visual Studio Code extensions have made it easy to visualize, filter, and analyze DLT logs, turning raw data into actionable insights.
How Are Automotive DLT Logs Used in Real Life?
Let’s say you’re working on an electric vehicle’s battery management system. You flash new firmware and take the car out for testing. Suddenly, there’s an unexpected shutdown.
With DLT logs streaming from the ECU, you can capture every event leading up to that failure, all timestamped and categorized. This makes it possible to trace back issues to specific functions, timing conflicts, or sensor input errors.
It’s not just about fixing bugs, it’s about understanding how software behaves under real conditions in a moving vehicle.
Tools That Make Working with Vehicle DLT Logs Easier
There’s a whole ecosystem of open-source and commercial tools designed specifically for handling DLT logs:
1- Car Stats Viewer (Android)
Car Stats Viewer is a free and open-source app for Android Automative OS, that enables users to:
- View instantaneous power and consumption
- View details of the current and past trips
- Visualizes consumption, speed and state of charge along the trip
- Visualizes and saves charge curves during a trip
- Live Data API for ABRP and HTTP Webhook
- Supports several languages
Install the App
The app is not available on the public Play Store due to Google's strict policies for car-compatible apps. It's currently accessible only through internal test tracks, limited to 100 users each. A list of available test tracks can be found on the Polestar Club page.
Discussions with Polestar are ongoing to reach a wider audience. While they won’t publish the app themselves, progress has been made toward a public release. The app is now in a closed alpha test that has passed Google’s review.
2- ReverseGear: Offline Reverse Engineering Tools for Automotive Networks
ReverseGear is a Python-based offline reverse engineering tool designed for automotive network analysis. It supports tasks like decoding Unified Diagnostic Services (UDS) traffic and analyzing CAN bus logs in candump format. The tool offers subcommands such as ids for arbitration ID statistics, uds for UDS traffic decoding, and iddiff to compare unique IDs between log files.
ReverseGear is intended for offline use with pre-recorded network traffic, making it a valuable resource for automotive security research and diagnostics without requiring a live connection.
3- Event Logging and Management System (elos)
Elos is a powerful, free and open-source event logging and management system designed to collect, store, and publish a wide range of system events, from syslogs and core dumps to hardware measurements.
It is built for reliability and scalability, Elos enables real-time event filtering, publishing, and retrieval, making it ideal for monitoring complex embedded and automotive systems.
With support for Linux distributions and easy Docker-based setup, Elos offers seamless integration into development and production environments. Its modular architecture allows flexible use cases in system diagnostics, security monitoring, and performance analysis.
Perfect for developers and system architects, Elos enhances visibility and control over critical system data , all while being fully open-source. Learn more at https://elektrobit.github.io/elos .
4- CANLogger
CANLogger is a user-friendly tool for real-time monitoring, logging, and analysis of CAN bus data from USB interfaces like Arduino + MCP2515. It captures live vehicle network traffic, saves it to log files, and supports playback for later analysis. It is ideal for automotive diagnostics and development.
The app is open-source and easy to use, perfect for engineers and hobbyists working with CAN networks.
CANLogger Feature List
- Real-Time Data Processing : Capture live CAN bus traffic directly from CAN-USB interfaces (e.g., Arduino + MCP2515).
- Log Data Storage : Save received CAN messages to log files for offline analysis.
- Log Playback : Replay log files for testing and analysis.
- Sender-Based Message Separation : Isolate messages by sender ID for targeted analysis.
- Human-Readable Sender Names : Assign and store custom labels for sender IDs.
- Global Data Filter Mask : Apply a global filter to focus on relevant messages.
- Per-Sender Filtering : Define custom data masks for individual senders.
- Message Statistics : Track total, unique, and new messages per sender (based on snapshots).
- Message Investigation : Compare message data patterns for deeper insights.
- Persistent Sender Descriptions : Keep sender labels across sessions for continuity.
5- Automotive Knowledge Model (AKM)
The Automotive Knowledge Model (AKM) is an open-source data model and metadata catalog designed to standardize how vehicle signals are described and transmitted.
The app is built with JSON Schema, AKM ensures consistency, clarity, and interoperability across automotive systems and tools.
AKM's Key Benefits
- Standardization : Brings uniformity to vehicle signal definitions across platforms.
- Extensible & Open : Easily adaptable to new requirements and domains.
- Tool-Friendly : Comes with validation and export tools for streamlined integration.
- Ideal for Modern Vehicle Architectures : Supports development, diagnostics, analytics, and connected services.
Developers, engineers, and researchers can leverage AKM to improve data quality and system compatibility in automotive environments. Being in alpha, it's actively evolving, perfect for early adopters and contributors. Learn more at AKM GitHub Repo .
6- ADLT: Automotive Diagnostic Log and Trace Tool (Rust-Based)
ADLT is a free, open-source Rust library and toolset designed to work with automotive DLT (Diagnostic Log and Trace) files, commonly used in automotive software development and diagnostics. Built for flexibility and performance, ADLT supports opening large DLT files, handling multi-volume archives (ZIP, 7z), and receiving logs over UDP, UDP multicast, or TCP.
Ideal for developers and testers working with GENIVI or AUTOSAR systems, this early-stage tool brings essential DLT capabilities to the command line and as a library for custom integration.
Features of ADLT App
- Open DLT Files : Handle DLT files of any size, including version 1 and serial header formats.
- Archive Support : Automatically extract ZIP archives (and optionally 7z, RAR, TAR variants with libarchive support).
- Multi-Volume Archive Handling : Supports multi-part ZIP and 7z files, just open the
.001file. - Network Support : Receive DLT logs via UDP, UDP multicast, or TCP.
- DLT Forwarding : Forward incoming DLT data over TCP, e.g., to a DLT Viewer, with optional log-level filtering for performance.
- Lifecycle Detection : Heuristic detection of ECU suspend/resume cycles (e.g., for systems using suspend-to-RAM).
- Timestamp Sorting : Sort messages by timestamp, respecting lifecycle events for accurate timelines.
- Remote Server Support : Serve DLT requests via WebSocket Secure (wss), ideal for integrations like the DLT-Logs VS Code extension.
Supported File Types:
- DLT (.dlt)
- DLT serial header files
- CAN log files (.asc)
- Vector binary log files (.blf)
- Android Logcat (.txt)
- Generic log files (.log) with structured timestamps and log levels
Built-in Plugin Support:
- Decode non-verbose DLT messages
- SOME/IP payload decoding
- Modify message timestamps or text payloads
- Detect and extract file transfers from logs
Filtering & Processing:
- Flexible filtering options (syntax not specified yet but under active development)
The app is perfect for automotive developers working with GENIVI or AUTOSAR , ADLT is a powerful command-line utility and Rust library in active early development. While still in active development, ADLT offers a promising foundation for automotive logging workflows. Learn more on GitHub .
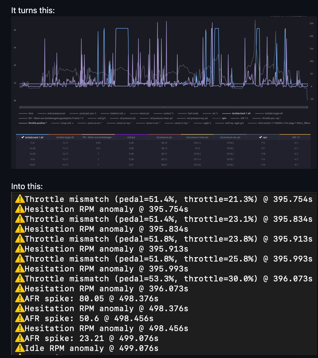
7- BMW MHD Log Anomaly Detector – A Must-Have Tool for Tuners & Enthusiasts

The BMW MHD Log Anomaly Detector is a powerful diagnostic tool designed specifically for BMW owners and tuners working with MHD Flashing Suite logs.
It is built using machine learning (Isolation Forests) and trained on real-world driving data, this tool detects subtle but critical anomalies in engine behavior that can impact performance, fueling, and drivability.
Key Features:
- Anomaly Detection Using Machine Learning : Leverages Isolation Forest models to identify abnormal patterns in real-time log data.
- AFR Spike Detection : Flags Air-Fuel Ratio values over 20, a sign of lean conditions or sensor failures.
- Throttle Mismatch Analysis : Detects discrepancies between pedal input and throttle response, useful for diagnosing lag or ECU interventions.
- Hesitation RPM Zone Alerts : Highlights irregularities in the 1600–1800 RPM range, often tied to airflow or throttle control issues.
- Idle AFR Instability Monitoring : Catches unstable idle conditions caused by IACV faults, misfires, or sensor noise.
- MHD Logging Bug Detection : Identifies repeated erroneous AFR values (e.g., 235.19) indicating logging bugs or wideband dropouts.
- Engineered Binary Features : Custom features tuned to detect known BMW-specific issues like TPS bugs and throttle lag.
- Timestamped Diagnostic Output : Clear, actionable output with timestamps and signal values for precise troubleshooting.
- Test Suite & Training Pipeline : Comes with tools for model validation and continuous improvement using real user data.
Whether you're tuning an N54, N55, S55 , or other BMW turbocharged engine, this tool helps uncover hidden issues missed by manual inspection. Open-source and built for serious tuners, the MHD Log Anomaly Detector brings advanced diagnostics to your garage.
8- LubeLogger: Vehicle Maintenance and Fuel Mileage Tracker

LubeLogger is a free and open-source self-Hosted web-Based Vehicle Maintenance and Fuel Mileage Tracker! It is released under the MIT License, The demo is available thru the following link.
LubeLogger: Vehicle Maintenance Tracker – Feature List
Core Features:
- Dashboard Overview : Get a quick summary of vehicle expenses, upcoming reminders, and maintenance progress.
- Maintenance Planner : Plan and track To-Do items with flexible grouping by type, priority, and status.
- Vehicle Records Management : Track all repairs, services, and work history for each vehicle, including the ability to attach documents like invoices and receipts .
- Fuel Economy Tracking : Monitor fuel efficiency using MPG, UK MPG, L/100KM, or KM/L metrics across multiple vehicles.
- Supplies Inventory : Keep track of tools, fluids, parts, and other supplies used in maintenance tasks.
- Smart Reminders : Set recurring maintenance alerts based on date , odometer , or whichever comes first, ensuring you never miss a service.
Advanced Features:
- Professional Vehicle Reports : Generate clean, printable reports for personal records or resale documentation.
- Multi-User Support : Share access with family members, mechanics, or team members.
- Customizable Fields : Tailor data entry fields to fit your specific vehicle types and maintenance needs.
- CSV Import/Export : Easily migrate or back up your data using standard CSV file formats.
- RESTful API : Integrate with other tools or automate data sync via a built-in API.
- Single Sign-On (SSO) Support : Secure login options using external identity providers.
Other Highlights:
- Self-Hosted & Open-Source : Full control over your data with the ability to host privately.
- Unconventionally Named but Highly Usable : Built with personality and purpose for DIYers, fleet owners, and hobbyists alike.
- Developed in Price, Utah by Hargata Softworks – Proudly crafted for real-world users who love their vehicles.
9- chipmunk

Chipmunk is one of the fastest and most lightweight desktop applications for viewing log files, with zero restrictions on file size. Whether it's 1 GB, 10 GB, or more , Chipmunk opens logs instantly, limited only by your available disk space. Built for performance, it uses no caching or redundant copying , ensuring fast, efficient access every time.
But Chipmunk isn’t just a log viewer, it’s a real-time log collector too. Connect via TCP, UDP, Serial , or capture output from running commands to stream logs directly into the app.
Ideal for developers, system administrators, and automotive engineers working with large or continuous log data. It is free, open-source and designed for speed, Chipmunk brings simplicity and power together in one compact tool.
Chipmunk – Feature List
High-Performance Log Viewing:
- Unlimited File Size Support : Open log files of 1 GB, 10 GB, or more instantly, limited only by available disk space.
- No Caching or Copying : Opens files directly for maximum speed and efficiency.
Real-Time Log Collection:
- Network Input Support : Collect logs via TCP, UDP , or Serial Port connections.
- Command Output Streaming : Capture and analyze output from any running command or program in real time.
Automotive & Network Protocol Support:
- DLT (Diagnostic Log and Trace) : Native support for DLT file parsing and analysis, including embedded attachments.
- SOME/IP Decoding : Analyze SOME/IP packets and extract DLT content from them.
- PCAP/PCAPNG Integration : View and extract DLT traces from network capture files.
Advanced Log Analysis Tools:
- Smart Search & Filtering : Create complex filter sets, color-code results, and save filters for reuse.
- Dynamic Real-Time Updates : Filters update automatically as new logs stream in.
- Regex-Based Metrics Visualization : Define metrics using regular expressions and generate live charts to track values over time.
Data Inspection & Export:
- Embedded Media Viewer : View images, audio, video, and text directly from logs.
- Export Capabilities : Save extracted media or log data to disk for further analysis.
Customization & Usability:
- User-Friendly Interface : Intuitive layout with powerful features for both developers and engineers.
- Saved Sessions : Reuse search filters, configurations, and layouts across sessions.
Open Source & Actively Maintained:
- Developed by ESR Labs , actively updated, and community-driven.
- Built using Rust and TypeScript , combining performance and modern UI responsiveness.
- Licensed under the Apache-2.0 License, free to use, modify, and extend.
10- Diagnostic Log and Trace Viewer
The Diagnostic Log and Trace Viewer is an application that can send and receive control messages to the DLT daemon, e.g. to set individual log levels of applications and contexts or get the list of applications and contexts registered in the DLT daemon.
DLT viewer is based on Qt for Windows and Linux and can run on the macOS though that is not officially supported.
11- DLT Viewer: Libre Diagnostic Log and Trace Tool
This DLT Viewer is a free, open-source tool for analyzing and managing Diagnostic Log and Trace (DLT) data in automotive systems. It allows engineers to communicate with the DLT daemon — setting log levels, inspecting registered applications, and viewing logs in real time.
Built using Qt , it works natively on Windows , Linux , and macOS (community-supported). The tool supports deep analysis of DLT logs, PCAP network captures, and MF4 measurement files, with powerful command-line options for automation and scripting.
Ideal for automotive developers and testers , DLT Viewer offers CSV export, plugin support, silent mode, and integration with tools like DLT Commander.
This program is developed with open-source technologies like Qt (LGPL) , GCC, and Mingw, it delivers flexibility and transparency for modern vehicle diagnostics.
12- dlt-logs
This Visual Studio Code extension enables seamless viewing of DLT (Diagnostic Log and Trace) files, supporting large logs up to 20GB. Works with GENIVI and AUTOSAR standards, integrates with Smart Log and Fishbone extensions, and offers time-sync and filter APIs for enhanced diagnostics.
Features
- Open DLT files (Mac: ⇧⌘P "Open DLT file...", Linux/Win: Ctrl+Shift+P "Open DLT file..." ) command that uses the provided adlt binary and is only limited by your virtual address space. Tested with 20GB DLT file.
- supports opening multiple files at once
- supports opening of CAN .asc files (simply choose the .asc file instead of .dlt files during "Open DLT file..." command)
- supports opening of archives directly (win/mac: .zip, .7z, .bz2, .gz, .tar.gz, .tar.bz2, others: .zip) incl. multi-volume archives
- supports all plugins including a 'CAN' plugin.
- sorts DLT messages automatically by the monotonic timestamp (and first by lifecycles)
- an adlt binary is provided with the extension and the path to it is available in VS code terminals or via command "New terminal with adlt in path".
- Provides a "DLT-Logs search" panel view that searches in the payload of the full file.
13- DLTuc: Lightweight MCU Logging Library for AUTOSAR-Style DLT Output

DLTuc is a compact, RTOS-compatible C library for sending AUTOSAR-style DLT logs from MCUs like STM32 . Designed for efficient serial transmission via USART/UART , it enables seamless integration with tools like DLT Viewer for real-time filtering, highlighting, and analysis.
Key Features:
- DLT-Compatible Logging : Generate logs compatible with the AUTOSAR DLT standard .
- Serial Communication : Send logs using USART/UART interfaces.
- Ring Buffer Messaging : Messages are queued in a ring buffer to prevent data loss.
- RTOS Support : Configurable for use with Real-Time Operating Systems.
- DLT Viewer Integration : View, filter, and analyze logs using the full feature set of DLT Viewer .
- Lightweight & Portable : Minimal code footprint ideal for embedded systems.
These tools make it easier than ever to stream, store, filter, and visualize diagnostic logs, whether you're in the lab or deep into field testing.
Final Thoughts: DLT Logs Are More Than Just Debug Output
For anyone working in automotive software engineering, diagnostics, or system validation, DLT logs aren’t just technical artifacts, they’re critical assets.
They bridge the gap between abstract code and real-world performance, helping teams identify edge cases, improve reliability, and meet functional safety standards like ISO 26262.
And with tools continuing to evolve around AUTOSAR DLT logs, the future of automotive diagnostics is getting smarter, faster, and more transparent.
If you're developing or maintaining vehicle systems, now is the time to get comfortable with DLT log analysis, it might just save you hours of troubleshooting down the road.








